Employee Mode

Your team builds internal tools.
Are you measuring them?

HR portals, IT ticketing, knowledge bases, expense systems - companies are building more internal software than ever. Prody's Employee Mode tracks adoption and engagement without the B2B account layer getting in the way.

Same platform. Different lens.

Employee Mode isn't a separate product. It's a toggle in Settings. Flip it, and the entire UX adapts: accounts disappear, users become employees, signals shift from churn detection to engagement and onboarding. The analytics engine, AI, and all MCP tools stay exactly the same.

  • One click in Settings → General
  • Instant UX transformation across all pages
  • No data migration, no re-integration
  • Switch back to B2B mode anytime
Employee Mode enabled
AccountsHidden
UsersEmployees
Account HealthHidden
CS Owner filtersHidden
Firmographic filtersHidden
Account signalsEmployee signals

Everything adapts. Nothing breaks.

Here's exactly what Employee Mode changes - and what stays the same.

FeatureB2B ModeEmployee Mode
SidebarAccounts, Account Health visibleAccounts hidden, Health hidden
Dashboard"Active Accounts" + Top Accounts table"Active Employees" + Top Employees table
Users page"Users" label, account column visible"Employees" label, account column hidden
FiltersAccount, industry, company size, ownerEmployee-relevant filters only
SignalsAccount drops, champion silent, health changesDepartment engagement, onboarding stalls
TrendsSame - works on eventsSame
FunnelsSame - works on eventsSame
RetentionSame - works on eventsSame
PathsSame - works on eventsSame
Feature AdoptionSame - works on eventsSame
SegmentsSame - behavioral rulesSame
Ask ProdySame - 60 endpointsSame
MCP ToolsSame - full accessSame
DiscoveriesSame - correlation engineSame
ImpactSame - outcome trackingSame

Built for the tools your team builds.

If your company builds internal software, Prody measures whether employees are actually using it.

🏢

HR Portals

Track benefits enrollment completion, policy acknowledgment rates, and self-service adoption. See which teams are engaging and which are still calling HR.

"What % of employees completed open enrollment?" → Funnel report, one click.
🛠️

IT Service Desks

Measure ticket submission flows, knowledge base search-to-resolution, and tool provisioning completion. Find where employees get stuck before they file a ticket.

"Are employees resolving issues via the KB or submitting tickets?" → Path analysis.
🎓

Learning & Development

Course completion funnels, content engagement retention, certification paths. Track which training programs stick and which get abandoned halfway through.

"What's the completion rate for the security training?" → Funnel with cohort retention.

Internal Productivity Tools

Feature adoption across departments, workflow completion rates, power user identification. Prove that the tool your team spent 6 months building is actually being used.

"Which departments have the lowest adoption of the new expense tool?" → Adoption report.

One login. Every internal tool.

Your HR portal, IT service desk, and internal wiki each get their own isolated workspace with a separate tracking script. Switch between them instantly from the top toolbar dropdown. Per-product MTU, per-product signals, per-product discoveries - no data bleed between tools.

  • Generate new tracking codes in Settings with one click
  • Each product gets its own API key and fully isolated data
  • Switch between products instantly from the toolbar
  • Combined MTU tracking across all products in admin
  • Each product can be B2B or Employee mode independently
Prody multi-product settings with HR Portal, IT Service Desk, Learning & Development

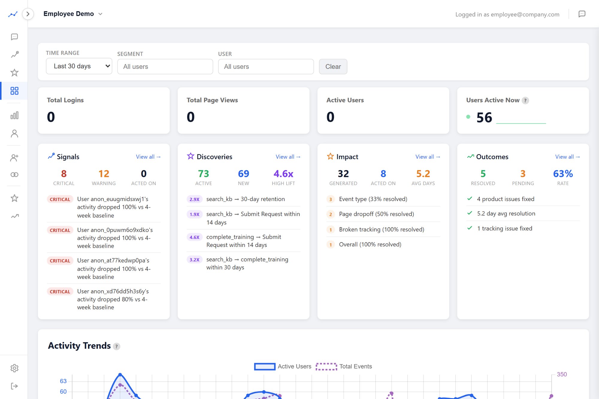
The AI adapts to employee context.

When Employee Mode is on, Signals shift from B2B churn detection to internal tool adoption and engagement patterns.

Critical
Engineering department's usage of the internal wiki dropped 52% this week
Department engagement - 2h ago
Critical
12 new hires haven't completed IT setup after 5 days
Onboarding stall - 3h ago
Warning
Expense tool usage dropped 60% since the new version shipped last Tuesday
Tool adoption regression - 4h ago
Warning
90% of knowledge base edits come from 2 employees - concentration risk
Concentrated usage - 6h ago
Info
New event type "video_completed" detected on the LMS - 34 employees, 89 events
New tracking detected - 8h ago

Every signal is actionable. Act on it, and Prody tracks whether the situation improved. The same closed loop - detect, act, measure - works for internal tools.

Ask Prody understands employee mode.

The same 60-endpoint AI works in employee context. Ask about departments instead of accounts. Discoveries find patterns like "Employees who complete the onboarding checklist in week 1 are 2.8x more likely to use the tool monthly." Impact tracks whether your rollout interventions worked.

  • "Which departments aren't using the new expense tool?"
  • "What's the completion rate for security training by department?"
  • "Create a segment of employees who haven't logged in for 14 days"
  • "Show me retention for the HR portal - are people coming back weekly?"
Prody Employee Mode dashboard with signals, discoveries, and outcomes

Track your internal tools tonight.

Same platform, one toggle. Free during early access.

Get Early Access →